MBR地埋式一体化污水处理设备 地埋式一体化污水处理设备是采用九十年代后期国内外先进工艺和生产制造技术,生产出以碳钢防腐、玻璃钢、不锈钢为主要制作材料的HHWS型系列污水处理设备。其目的主要是使生活污水和与之类似的工业有机废水经该设备处理后达到用户要求的排放标准。该设备主要用于居住小区(含别墅小区)、##宾馆、医院、综合办公楼和各类公共建筑的生活污水处理,经该设备处理的出水水质,达到国家排放标准。全套设备均可埋设于地下,故亦称"地埋式生活污水处理设备"。
而MBR膜技术的应用,使单纯的地埋一体化得到了优化。膜生物反应器(MBR)是一种由膜分离单元与生物处理单元相结合的新型水处理技术,以膜组件取代二沉池在生物反应器中保持高活性污泥浓度减少污水处理设施占地,并通过保持低污泥负荷减少污泥量。与传统的生化水处理技术相比,MBR具有以下主要特点:处理效率高、出水水质好;设备紧凑、占地面积小;易实现自动控制、运行管理简单。80年代以来,该技术愈来愈受到重视,成为研究的热点之一。目前膜生物反应器己应用于美国、德国、法国和埃及等十多个国家,规模从1m3/d至 50000m3/d不等。我公司将MBR膜技术与地埋一体化充分而**的结合在一起,经多年实践证明,其结合是稳定可行的,出水水质达到国家一级A以上效果显著。
适用范围
适宜住宅小区、办公楼、商场、宾馆、饭店、机关、学校、部队、工厂等生活污水和与之类似的工业有机废水,如纺织、啤酒、造纸、制革、食品、化工等行业的有机污水处理。
工艺流程
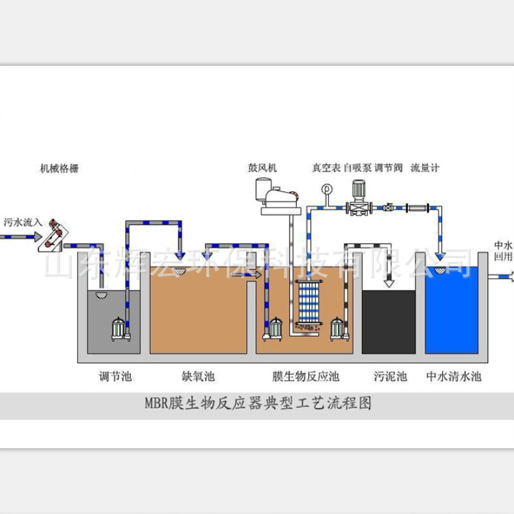
原水→格栅→调节池→提升泵→生物反应器→循环泵→膜组件→消毒装置→中水贮池→中水用水系统 MBR地埋式一体化污水处理设备
工艺流程说明
污水经格栅进入调节池后经提升泵进入生物反应器,通过PLC控制器开启曝气机充氧,生物反应器出水经循环泵进入膜分离处理单元,浓水返回调节池,膜分离的水经过快速混合法氯化消毒(次###、漂白粉、氯片)后,进入中水贮水池池。反冲洗泵利用清洗池中处理水对膜处理设备进行反冲洗,反冲污水返回调节池。通过生物反应器内的水位控制提升泵的启闭。膜单元的过滤操作与反冲洗操作可自动或手动控制。当膜单元需要化学清洗操作时,关闭进水阀和污水循环阀,打开药洗阀和药剂循环阀,启动药液循环泵,进行化学清洗操作。

山东辉宏环保科技有限公司
联系人:李经理
联系
订货单位在定货前请及时与我公司联系提供详细水质资料,我们会尽快给您设计制作方案。
我们可根据用户提供的水质,水量及场地平面图,设计本系统工程布置图和配水构筑物尺寸图。
我们可根据用户需要制造各种型号和各种水质的设备。
温馨提示:产品图片、价格、属性、物流运费仅供参考,详情请致电咨询!

